# Spark EventLog MCP Server
基于 FastMCP 2.0 和 FastAPI 的 Spark 事件日志分析 MCP 服务器,提供全面的性能分析、资源监控和优化建议。
## 特性
- 🌐 **FastMCP & FastAPI 集成**: FastMCP 2.0协议支持和FastAPI分析报告API
- 📊 **性能分析**: Shuffle 分析、资源利用率监控、任务执行分析
- 📈 **可视化报告**: 自动生成交互式 HTML 报告,支持浏览器直接访问
- ☁️ **云数据源**: 支持 S3 桶和 HTTP URL,自动路径检测
- 💡 **智能优化**: 基于分析结果的自动优化建议
- 🔧 **模块化架构**: 清晰的关注点分离,工具、中间件和配置专用模块
- 📝 **增强日志**: 全面的请求/响应日志记录,包含详细调试信息
## 快速开始
### MCP 客户端集成
#### uvx 模式 (推荐 - 直接从 GitHub 运行)
```json
{
"mcpServers": {
"spark-eventlog": {
"type": "stdio",
"command": "uvx",
"args": [
"--from",
"git+https://github.com/yhyyz/spark-eventlog-mcp",
"spark-eventlog-mcp"
],
"env": {
"MCP_TRANSPORT": "stdio"
}
}
}
}
```
#### stdio 模式 (本地开发)
```json
{
"mcpServers": {
"spark-eventlog": {
"command": "uv run python",
"args": ["/path/to/spark-eventlog-mcp/start.py"],
"env": {
"MCP_TRANSPORT": "stdio"
}
}
}
}
```
#### HTTP 模式
**1. 启动 HTTP 服务器:**
```bash
export MCP_TRANSPORT=streamable-http
export MCP_HOST=localhost
export MCP_PORT=7799
uv run python start.py
```
**2. 配置 Remote MCP:**
```json
{
"mcpServers": {
"spark-eventlog": {
"url": "http://localhost:7799/mcp",
"type": "http"
}
}
}
```
**3. 服务启动后可访问:**
- API 文档: http://localhost:7799/docs
- 健康检查: http://localhost:7799/health
- 报告列表: http://localhost:7799/api/reports
- MCP 端点: http://localhost:7799/mcp
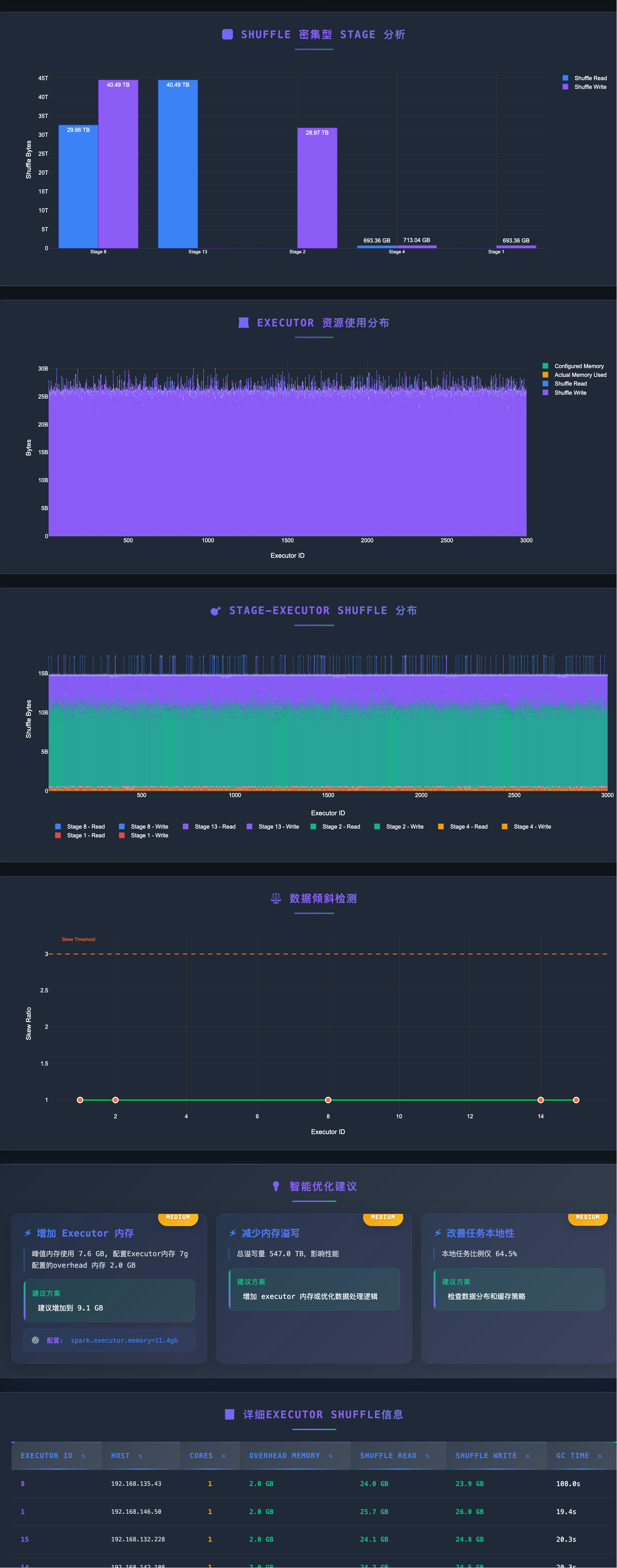
## 分析样例





## 项目结构
```
spark-eventlog-mcp/
├── src/spark_eventlog_mcp/
│ ├── server.py # 主要 FastAPI + MCP 集成服务器 (重构后)
│ ├── core/
│ │ └── mature_data_loader.py # 数据加载器 (S3/URL)
│ ├── tools/
│ │ ├── mcp_tools.py # MCP 工具实现 (新增)
│ │ ├── mature_analyzer.py # 事件日志分析器
│ │ └── mature_report_generator.py # HTML 报告生成器
│ ├── models/
│ │ ├── schemas.py # Pydantic 数据模型
│ │ └── mature_models.py # 分析结果模型
│ └── utils/
│ ├── helpers.py # 工具函数和日志配置
│ ├── middleware.py # FastAPI 请求日志中间件 (新增)
│ └── uvicorn_config.py # Uvicorn 日志配置 (新增)
├── report_data/ # 生成的报告存储目录
├── start.py # 启动脚本
├── README.md # 英文文档
└── README_zh.md # 中文文档
```
## MCP 工具
| 工具名称 | 功能描述 | 参数 |
|---------|---------|-----|
| `generate_report` | **端到端报告生成** - 自动检测S3/URL,分析数据,生成HTML报告 | `path: str` (S3 或 HTTP URL) |
| `get_analysis_status` | 查询当前分析会话状态和指标 | 无 |
| `clear_session` | 清除会话缓存并重置服务器状态 | 无 |
### 简化的工具使用方式
重构后的 MCP 工具专注于简单性和自动化:
```json
{
"jsonrpc": "2.0",
"method": "tools/call",
"params": {
"name": "generate_report",
"arguments": {
"path": "s3://my-bucket/spark-logs/"
}
},
"id": 1
}
```
## RESTful API 端点
### 基础端点
- `GET /` - 服务信息
- `GET /health` - 健康检查
- `GET /docs` - API 文档 (Swagger UI)
### 报告管理
- `GET /api/reports` - 列出所有报告
- `GET /api/reports/{filename}` - 查看 HTML 报告
- `GET /reports/{filename}` - 直接访问报告文件
- `DELETE /api/reports/{filename}` - 删除报告
### MCP 工具调用
- `POST /mcp` - MCP 协议端点
## 配置说明
### 环境变量
```bash
# 服务器配置
MCP_TRANSPORT=http # stdio 或 streamable-http
MCP_HOST=0.0.0.0 # HTTP 模式监听地址
MCP_PORT=7799 # HTTP 模式端口
LOG_LEVEL=INFO # 日志级别
# AWS S3 配置 (可选),如果机器已经配置好aws cli 或者在ec2上已经有role且有s3权限,就不需要配置
AWS_ACCESS_KEY_ID=xxx
AWS_SECRET_ACCESS_KEY=xxx
AWS_DEFAULT_REGION=us-east-1
# 缓存配置
CACHE_ENABLED=true
CACHE_TTL=300
# 默认数据源
DEFAULT_SOURCE_TYPE=s3 # s3, url, 或 local
```
### 日志格式
日志包含详细的调试信息:
```
2025-12-05 10:30:45 - INFO - [server.py:243:generate_report] - spark-eventlog-mcp - Generating html report
```
格式: `时间戳 - 级别 - [文件名:行号:函数名] - Logger名 - 消息`
## 数据源支持
### S3
```python
{
"source_type": "s3",
"path": "s3://bucket-name/path/to/eventlogs/"
}
```
### HTTP URL
```python
{
"source_type": "url",
"path": "https://example.com/eventlog.zip"
}
```
### 本地文件
```python
{
"source_type": "local",
"path": "/path/to/local/eventlog.zip"
}
```
## 报告示例
生成的 HTML 报告包含:
- 📊 应用概览 (任务数、成功率、持续时间)
- 💻 Executor 资源使用分布
- 🔄 Shuffle 性能分析
- ⚖️ 数据倾斜检测
- 💡 智能优化建议
- 📈 交互式可视化图表
## 故障排查
### 端口被占用
```bash
# 更改端口
MCP_PORT=9090 python start.py
```
### 依赖包未安装
```bash
# 重新安装依赖
uv pip install -e .
```
### AWS 凭证问题
```bash
# 检查 AWS 配置
aws configure list
# 或在 .env 中配置
AWS_ACCESS_KEY_ID=xxx
AWS_SECRET_ACCESS_KEY=xxx
```
### 日志调试
```bash
# 启用 DEBUG 日志
LOG_LEVEL=DEBUG uv run python start.py
```
## 最近改进 (2025-12-18)
### 主要代码重构
- **🎯 简化MCP工具**: `generate_report` 现在只需要一个字符串参数 (S3 或 URL 路径)
- **📦 模块化架构**: 从主服务器提取 MCP 工具实现到专用模块
- **📝 增强日志**: 添加全面的请求/响应日志记录,包含客户端信息、请求头和请求体
- **🔧 集中配置**: 将 uvicorn 和中间件配置移到独立的工具模块
- **📉 降低复杂度**: 主 server.py 从约1150行减少到370行 (减少70%)
### 架构变更
- **新模块**: `tools/mcp_tools.py` - 包含所有 MCP 工具实现
- **新模块**: `utils/middleware.py` - FastAPI 请求日志中间件
- **新模块**: `utils/uvicorn_config.py` - 集中的 uvicorn 日志配置
- **自动检测**: 在 `generate_report` 工具中自动路径类型检测 (S3 vs URL)
- **简化接口**: 单参数 MCP 工具,内部逻辑处理复杂性
### HTTP 传输修复
- **MCP 协议兼容性**: 通过确保正确的 Accept 请求头修复 HTTP 406 错误
- **请求跟踪**: 添加详细的请求/响应日志以便更好地调试
- **错误处理**: 改进错误信息和状态码处理
## 技术栈
- **FastMCP 2.0**: MCP 协议支持
- **FastAPI**: RESTful API 框架
- **Pydantic**: 数据验证和序列化
- **Plotly**: 交互式图表
- **boto3**: AWS S3 集成
- **aiofiles**: 异步文件操作
## 开发
```bash
# 克隆项目
git clone <repository-url>
cd spark-eventlog-mcp
# 安装开发依赖
uv pip install -e .
# MCP Inspector - stdio 模式
MCP_TRANSPORT="stdio" npx @modelcontextprotocol/inspector uv run python start.py
# MCP Inspector - HTTP 模式
MCP_TRANSPORT="streamable-http" uv run python start.py
npx @modelcontextprotocol/inspector --cli http://localhost:7799 --transport http --method tools/list
```
## 支持
- 文档: 查看 `/docs` API 文档
- 问题: 提交 GitHub Issue
- 参考: [FastMCP 文档](https://gofastmcp.com/)