Spark EventLog MCP Server
Click on "Install Server".
Wait a few minutes for the server to deploy. Once ready, it will show a "Started" state.
In the chat, type
@followed by the MCP server name and your instructions, e.g., "@Spark EventLog MCP Serveranalyze spark logs from s3://my-bucket/jobs/ and generate a performance report"
That's it! The server will respond to your query, and you can continue using it as needed.
Here is a step-by-step guide with screenshots.
Spark EventLog MCP Server
δΈζηζ¬ | English
A comprehensive Spark event log analysis MCP server built on FastMCP 2.0 and FastAPI, providing in-depth performance analysis, resource monitoring, and optimization recommendations.
Features
π FastMCP & FastAPI Integration: MCP protocol support and analysis report APIs powered by FastAPI & FastMCP
π Performance Analysis: Shuffle analysis, resource utilization monitoring, task execution analysis
π Visual Reports: Auto-generated interactive HTML reports with direct browser access
βοΈ Cloud Data Sources: Support for S3 buckets and HTTP URLs with automatic path detection
π‘ Intelligent Optimization: Automated optimization recommendations based on analysis results
π§ Modular Architecture: Clean separation of concerns with specialized modules for tools, middleware, and configuration
π Enhanced Logging: Comprehensive request/response logging with detailed debugging information
Quick Start
MCP Client Integration
uvx Mode (Recommended - Direct from GitHub)
{
"mcpServers": {
"spark-eventlog": {
"type": "stdio",
"command": "uvx",
"args": [
"--from",
"git+https://github.com/yhyyz/spark-eventlog-mcp",
"spark-eventlog-mcp"
],
"env": {
"MCP_TRANSPORT": "stdio"
}
}
}
}stdio Mode (Local Development)
{
"mcpServers": {
"spark-eventlog": {
"command": "uv run python",
"args": ["/path/to/spark-eventlog-mcp/start.py"],
"env": {
"MCP_TRANSPORT": "stdio"
}
}
}
}HTTP Mode
1. Start HTTP Server:
export MCP_TRANSPORT=streamable-http
export MCP_HOST=localhost
export MCP_PORT=7799
uv run python start.py2. Configure Remote MCP:
{
"mcpServers": {
"spark-eventlog": {
"url": "http://localhost:7799/mcp",
"type": "http"
}
}
}3. Access Services:
API Documentation: http://localhost:7799/docs
Health Check: http://localhost:7799/health
Reports List: http://localhost:7799/api/reports
MCP Endpoint: http://localhost:7799/mcp
Analysis Examples





Project Structure
spark-eventlog-mcp/
βββ src/spark_eventlog_mcp/
β βββ server.py # Main FastAPI + MCP integrated server (refactored)
β βββ core/
β β βββ mature_data_loader.py # Data loader (S3/URL)
β βββ tools/
β β βββ mcp_tools.py # MCP tool implementations (NEW)
β β βββ mature_analyzer.py # Event log analyzer
β β βββ mature_report_generator.py # HTML report generator
β βββ models/
β β βββ schemas.py # Pydantic data models
β β βββ mature_models.py # Analysis result models
β βββ utils/
β βββ helpers.py # Utility functions and logging config
β βββ middleware.py # FastAPI request logging middleware (NEW)
β βββ uvicorn_config.py # Uvicorn logging configuration (NEW)
βββ report_data/ # Generated reports storage
βββ start.py # Launch script
βββ README.md # This file (English)
βββ README_zh.md # Chinese versionMCP Tools
Tool Name | Description | Parameters |
| End-to-end report generation - Auto-detects S3/URL, analyzes data, generates HTML reports |
|
| Query current analysis session status and metrics | None |
| Clear session cache and reset server state | None |
Simplified Tool Usage
The refactored MCP tools focus on simplicity and automation:
{
"jsonrpc": "2.0",
"method": "tools/call",
"params": {
"name": "generate_report",
"arguments": {
"path": "s3://my-bucket/spark-logs/"
}
},
"id": 1
}RESTful API Endpoints
Basic Endpoints
GET /- Service informationGET /health- Health checkGET /docs- API documentation (Swagger UI)
Report Management
GET /api/reports- List all reportsGET /api/reports/{filename}- View HTML reportGET /reports/{filename}- Direct access to report filesDELETE /api/reports/{filename}- Delete report
MCP Tool Calls
POST /mcp- MCP protocol endpoint
Configuration
Environment Variables
# Server Configuration
MCP_TRANSPORT=http # stdio or streamable-http
MCP_HOST=0.0.0.0 # HTTP mode listen address
MCP_PORT=7799 # HTTP mode port
LOG_LEVEL=INFO # Log level
# AWS S3 Configuration (Optional)
# Not needed if AWS CLI is configured or running on EC2 with appropriate IAM role
AWS_ACCESS_KEY_ID=xxx
AWS_SECRET_ACCESS_KEY=xxx
AWS_DEFAULT_REGION=us-east-1
# Cache Configuration
CACHE_ENABLED=true
CACHE_TTL=300
# Default Data Source
DEFAULT_SOURCE_TYPE=s3 # s3, url, or localEnhanced Logging Features
The refactored architecture provides comprehensive request/response logging:
FastAPI Request Logging:
2025-12-18 10:30:45 - INFO - Request started - POST /mcp
2025-12-18 10:30:45 - INFO - Client: 192.168.1.100 | User-Agent: Java SDK MCP Client/1.0.0
2025-12-18 10:30:45 - INFO - Content-Type: application/json | Accept: application/json, text/event-stream
2025-12-18 10:30:45 - INFO - Request body: {"jsonrpc":"2.0","method":"tools/call",...}
2025-12-18 10:30:45 - INFO - Request completed - Status: 200 | Duration: 2.156sApplication Logging:
2025-12-18 10:30:45 - INFO - [mcp_tools.py:243:generate_report_tool] - spark-eventlog-mcp - Starting end-to-end report generationFormat: Timestamp - Level - [Filename:Line:Function] - Logger Name - Message
Data Source Support
S3
{
"source_type": "s3",
"path": "s3://bucket-name/path/to/eventlogs/"
}HTTP URL
{
"source_type": "url",
"path": "https://example.com/eventlog.zip"
}Local File
{
"source_type": "local",
"path": "/path/to/local/eventlog.zip"
}Report Features
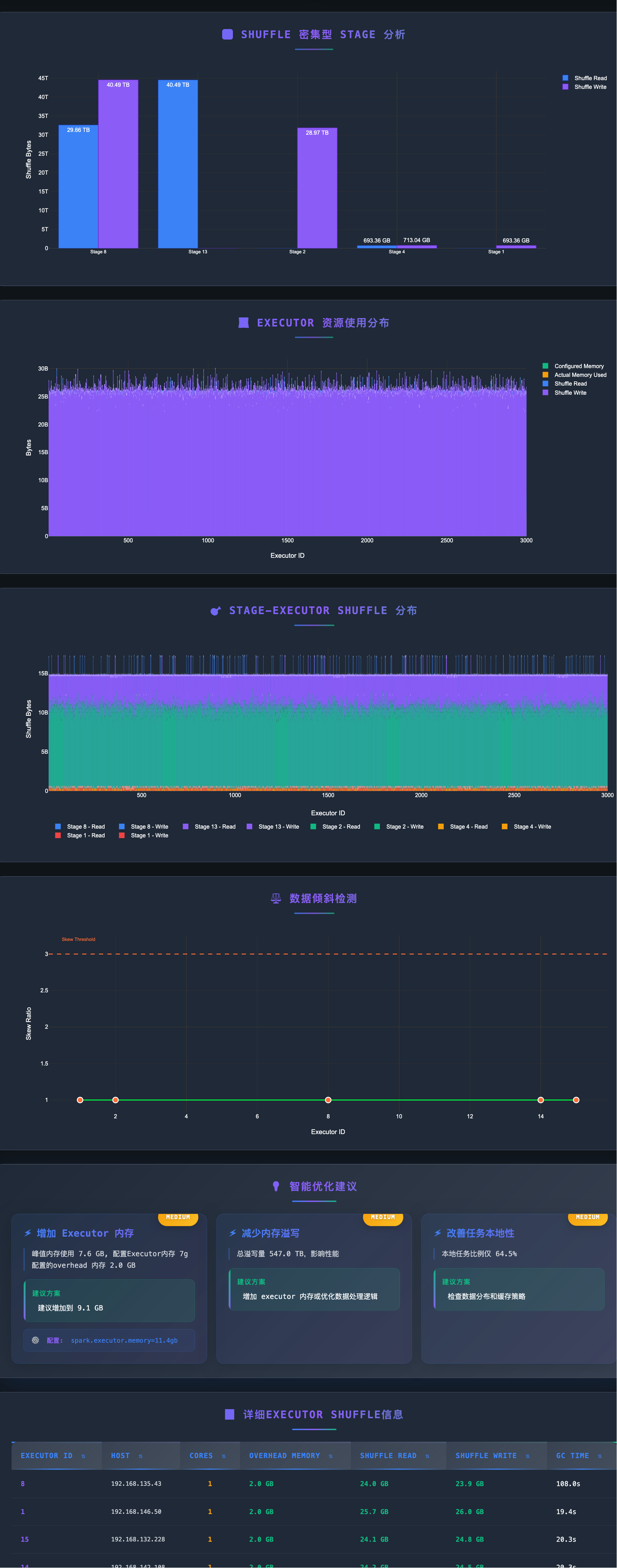
Generated HTML reports include:
π Application Overview (task counts, success rate, duration)
π» Executor Resource Usage Distribution
π Shuffle Performance Analysis
βοΈ Data Skew Detection
π‘ Intelligent Optimization Recommendations
π Interactive Visualizations
Troubleshooting
Port Already in Use
# Change port
MCP_PORT=9090 python start.pyMissing Dependencies
# Reinstall dependencies
uv pip install -e .AWS Credentials Issues
# Check AWS configuration
aws configure list
# Or configure in .env
AWS_ACCESS_KEY_ID=xxx
AWS_SECRET_ACCESS_KEY=xxxDebug Logging
# Enable DEBUG logs
LOG_LEVEL=DEBUG uv run python start.pyRecent Improvements (2025-12-18)
Major Code Refactoring
π― Simplified MCP Tools:
generate_reportnow requires only a single string parameter (S3 or URL path)π¦ Modular Architecture: Extracted MCP tool implementations from main server to dedicated modules
π Enhanced Logging: Added comprehensive request/response logging with client info, headers, and request body
π§ Centralized Configuration: Moved uvicorn and middleware configuration to separate utility modules
π Reduced Complexity: Main server.py reduced from ~1150 to ~370 lines (70% reduction)
Architecture Changes
New Module:
tools/mcp_tools.py- Contains all MCP tool implementationsNew Module:
utils/middleware.py- FastAPI request logging middlewareNew Module:
utils/uvicorn_config.py- Centralized uvicorn logging configurationAuto-Detection: Automatic path type detection (S3 vs URL) in
generate_reporttoolSimplified Interface: Single-parameter MCP tools with internal logic handling complexity
HTTP Transport Fixes
MCP Protocol Compatibility: Fixed HTTP 406 errors by ensuring proper Accept headers
Request Tracing: Added detailed request/response logging for better debugging
Error Handling: Improved error messages and status code handling
Tech Stack
FastMCP 2.0: MCP protocol support
FastAPI: RESTful API framework
Pydantic: Data validation and serialization
Plotly: Interactive charts
boto3: AWS S3 integration
aiofiles: Async file operations
Development
# Clone repository
git clone <repository-url>
cd spark-eventlog-mcp
# Install development dependencies
uv pip install -e .
# MCP Inspector - stdio mode
MCP_TRANSPORT="stdio" npx @modelcontextprotocol/inspector uv run python start.py
# MCP Inspector - HTTP mode
MCP_TRANSPORT="streamable-http" uv run python start.py
npx @modelcontextprotocol/inspector --cli http://localhost:7799 --transport http --method tools/listSupport
Documentation: Check
/docsAPI documentationIssues: Submit GitHub Issues
Reference: FastMCP Documentation
This server cannot be installed
Resources
Unclaimed servers have limited discoverability.
Looking for Admin?
If you are the server author, to access and configure the admin panel.
Latest Blog Posts
MCP directory API
We provide all the information about MCP servers via our MCP API.
curl -X GET 'https://glama.ai/api/mcp/v1/servers/yhyyz/spark-eventlog-mcp'
If you have feedback or need assistance with the MCP directory API, please join our Discord server